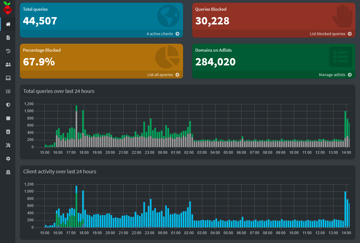
Raspberry Pi is configured to be a home DNS server with Pi-Hole installed. The goal was to create a home domain to monitor network traffic and queries locally and remotely. Includes a Pi-VPN installation acting as a secure tunnel home to maintain network traffic and provide remote access to machines in the private network from the public. It was a good beginner project.
- PlatformRaspberry Pi 3 Model B
- SoftwareRaspberry Pi OS Lite / Pi-hole / PiVPN

